DefiLlama工具是查询什么的?如何利用DefiLlama挖掘Defi投资机会?
DefiLlama这一强大的Defi数据工具网站,分享了如何利用其丰富的数据分析Defi生态的潜力和各种指标,帮助你挖掘投资机会和洞察市场动态,最初使用DefiLlama是为了调查Avalanche生态中的潜力Defi项目,现在它已经发展为一个覆盖多链的综合数据聚合平台。

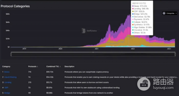
1. Defi概览
1、显示整个Defi生态的TVL(锁仓总值)
2、按协议和公链分类排名
3、以太坊因ETH合并后,Lido成为最大协议,99.2% TVL来自ETH

2. Defi公链情况
1、公链按TVL、协议数量、变化量、稳定币规模排名
2、支持EVM、非EVM、Rollup、Cosmos、Parachain分类
3、TVL的短期波动反映链上新项目动态,稳定币作为Defi基础反映公链发展活跃度

3. Defi空投(无币发行)
1、按募资时间排序协议,更新略慢
2、对寻找市场Alpha有一定参考价值,结合项目上线时间综合分析更佳

4. Defi国库资产
1、按国库总量及代币占比排序
2、协议资产规模不一定代表发展快,持有大量自身代币可能导致流通受限或未来抛售压力
3、事件如FTX与BIT DAO发生的资产风险值得警惕

5. Defi预言机
1、按TVS(Total Value Secured)排序预言机服务协议
2、ChainLink占据主导地位,但该数据并非直接反映调用次数,存在一定模糊

6. Defi Forks
1、显示被复制最多的协议,基本都是市场龙头
2、对开发者来说,关注这些Fork可发现新的尝试和机会

7. Defi领军协议
1、按公链细分领域显示领先协议,包括Liquid Staking、CDP、DEX、借贷、收益聚合、跨链桥等
2、大公链生态的龙头多链化,小生态龙头寻找跨链扩张机会
3、公链缺少的服务类别或成为新赛道

8. Defi协议对比
1、支持多协议在时间轴上TVL对比,适合同赛道如LSD协议比较
2、可扩展对比参数至收入、用户数、FDV等

9. Defi Token使用情况
1、链上数据展示代币在收录项目中的使用量
2、比如JUSTLEND中有大量USDT被利用,反映资金流向

10. Defi分类项目
1、31个细分类别的项目数量与TVL
2、小众类别如Privacy、Oracle、杠杆农场、非抵押借贷、奇异期权、RWA借贷等潜藏Alpha机会

11. 最新收录项目
按照项目被收录时间展示,注意与主网上线时间有滞后

12. 编程语言分布
1、不同语言项目按TVL对比
2、Solana生态的开源与闭源比例
3、深入了解可参考Electric Capital数据网站

13. 流动性池与收益策略
1、TVL排名前数千个流动池,涵盖多条链和协议
2、包括Delta中性策略、多空策略及杠杆借贷等多样化收益工具




14. 借贷市场分析
1、借贷项目的收益率、LTV、供给及借款使用情况排名
2、涵盖数百个流动性池,数据详实

15. 收益概览
1、单币种APY中位数及分布,某币种在具体池子的APY对比
2、可视化界面助力质押和收益分析

16. 稳定币池子
1、收录多条链的数百个稳定币流动池,显示TVL、基础APY、奖励APY等
2、高收益主要依赖项目代币补贴,二层链上的稳定币池渐成关注点

17. 清真池子(Halal Pools)
1、涵盖数千个流动池,包含简单交换、单产农业、流动性质押及桥接流动性池
2、代表安全、简单的投资选择,部分池子尚未发币但收益稳定

18. DefiLlama交换聚合器
1、集成多聚合器,为交易提供最优路径和成本估算
2、支持自定义滑点,部分聚合器提供折扣

19. 借贷聚合器
根据抵押和借贷代币,查找全网借贷协议的成本与收益,列出多种方案及LTV比较

20. 中心化交易所透明度
1、列示交易所资产流入流出及净资产,反映资金动态
2、净流入交易所或许值得关注,链上资产规模庞大

21. 清算数据
1、统计各链和协议清算金额,观察价格大跌时的清算风险
2、关注最大头寸的清算情况及价格水平

22. 交易量分析
1、DEXs交易量按日/周/月排名,公链交易量及市场份额
2、期权市场份额集中于少数头部项目
23. 费用与收入排名
1、项目按收入和手续费排名,包括卖区块空间、DEX、流动性质押、期权借贷等类别
2、大市值项目收入相对较低,持币者收益有限

24. 融资情况
1、按时间排序融资项目,显示融资规模、估值及投资方
2、统计活跃投资者及其出手频率


25. 稳定币概览
1、统计主流稳定币挂钩、部署及数量变化
2、USDT、USDC依然占据主导,市场已有欧元稳定币出现

26. 稳定币链分布
公链上的稳定币规模排名、项目集中度及桥接情况

27. 黑客攻击记录
1、收录各类攻击事件,包括时间、原因和规模
2、多数因协议逻辑漏洞,部分是新功能未及时审计
3、去中心化保险或为潜力方向,避免团队内讧亦具挑战

28. 以太坊流动性质押
1、展示质押项目数量、LSD(流动性质押代币)情况及收益率
2、Lido保持领先,unshETH快速积累质押数量
3、个别项目收益率高,吸引大量资金

29. DefiLlama的特色小工具
1、Roundup汇总各种信息和新闻
2、Trending Contracts查询合约交互活跃度
3、Token Liquidity查询代币间流动性深度

30. 其他优质数据工具推荐
1、Dune.xyz支持自建或查看链上数据图表
2、Coingecko涵盖币价、交易对、期货交易量等多维数据
3、TwitterCcan用于观察项目社交活跃度和影响力
4、Google万能搜索辅助信息查询
5、区块链浏览器功能丰富,不仅查交易,也能查看合约及新发NFT/代币,适合深度探索







